Vaillant Erfahrungen arotherm plus VWL 35, 55, 75

5,00 Stern(e) 61 Votes
Zuletzt aktualisiert 24.11.2025
Sie befinden sich auf der Seite 675 der Diskussion zum Thema: Vaillant Erfahrungen arotherm plus VWL 35, 55, 75
>> Zum 1. Beitrag <<

M

Martin62

Das mit dem ebus Adapter ist nicht ganz so einfach wie ihr euch das vorstellt. Der Adapter liefert nur „Rohdaten“ vom Bus. Um das für uns „lesbar“ zu machen, braucht man auf einer Umgebung die „Software“ ebusd. Da gibt es sehr viele Beispiele im Netz. So kann man z.B. ebusd auf der Fritzbox laufen lassen. Vorzugsweise sollte man aber was anderes benutzen wie z.B. ein Raspberry pi. Auf dem Raspberry kann man dann auch gleich eine „Verbindung“ laufen lassen wie iobroker oder home assitant um dann Photovoltaik, Heizung und sonst noch was miteinander zu verknüpfen.
 
C

cyberthom

So, nun habe ich speziell dazu auch mal eine Frage.
Ich versuchte durch lesen der Beiträge rauszufinden wie ich den EBus Adapter und die Programmierung für die Einbindung hin bekomme.
Gibt es fertige Anleitungen und Einkaufslisten für Elektronik Laien? Geht es, die Anlage mit dem SMA Homemanager 2.0 zu verknüpfen um bei Überschuss der Photovoltaikanlage die Vaillant Wärmepumpe gescheit zum Verbrauch des Stroms zu veranlassen.
Bisher mache ich das per Hand über die Multimatik App, stelle bei Sonnenschein die Wassertemperatur und die Wunschtemperatur höher um die Energie für den Abend zu speichern. Leider ist es so, wenn ich die Wunschtemperatur zu stark anhebe der Energieintegral auf -180°/min abfällt, die Vorlauf Ist der Wärmepumpe die Vorlauf Solltemperatur der Wärmepumpe nicht erreicht und komplett abschaltet wenn die Vorlauf Ist Temperatur im Heizkreis ( nach dem Puffer und dem offenen Mischer) zu hoch steigt obwohl die Vorlauf Soll noch lange nicht erreicht wurde.
Wahrscheinlich muß sensibel Grad für Grad angehoben werden um die Sache nicht aus dem Gleichgewicht zu bringen.
Das ist mir manuell und wenn ich nicht zu Hause bin zu Aufwändig.
Abends muß ich die Anlage kurz vom Strom nehmen weil das Spiel mit hochlaufen auf 100% Leistung und dann wieder schnelles Komplett Abschalten der Wärmepumpe nicht aufhört.
Ich habe versucht die Beiträge auf Github und Hier in meinem kleinen Hirn zu verarbeiten. Leider bin ich zu keinem brauchbaren Ergebnis gekommen.
Ist einer in der Lage das in verständliche Anleitungen zu verfassen?
Ich habe gute mechanische, einige wenige Elektrische und Programmkenntnisse.
Meine Anlage:
Arotherm plus 75/6, Hydraulikstation, 200ltr. VR 71 mit Puffer im Vorlauf, 300ltr. Warmwasser Speicher, Mischergruppe ( offen auf manuell), Sensonet, Nur Heizkörper,
Photovoltaikanlage SMA Hybrid Wechselrichter, SMA Home Manager2.0, BYD Batterie.

Ich wäre Bereit dafür eine Aufwandsentschädigung ( nach Absprache) zu leisten.

Gruß Hardy
Die Anbindung an den SMA kannst du gleich vergessen. Das macht keinen Sinn, zumindest nicht über ebus. Das kannst du mit EEBUS machen, aber nur für die optik. Über EEBUS gibt es keine vernünftige Steuerung. Über ebus kannst du alle steuern. Zum Thema ebus und co, schau mal auf mein github Wiki (cyberthom42), dort haben wir dazu auch Discussion Threads. Ich werde wohl auch mal eine Anleitung schreiben bzw. wir, also alle die da mit arbeiten.
Was du schreibst ist alles problemlos mit ebus möglich. Ich habe bei mir ähnliches realisiert. Eine Integration macht aber eigentlich nur mit Photovoltaik-Prognose Sinn. Die aktuellen Werte heran zu ziehen macht wenig Sinn. Du weißt ja selbst wie stark die Produktion und der Hausverbrauch schwankt.
Du kannst mich auf github auch direkt kontaktieren.
Als Elektronik brauchst du nur einen ebusd Adapter von John, wahlweise per Wifi/MQTT oder als Aufsatz für den Raspberry.
 
C

cyberthom

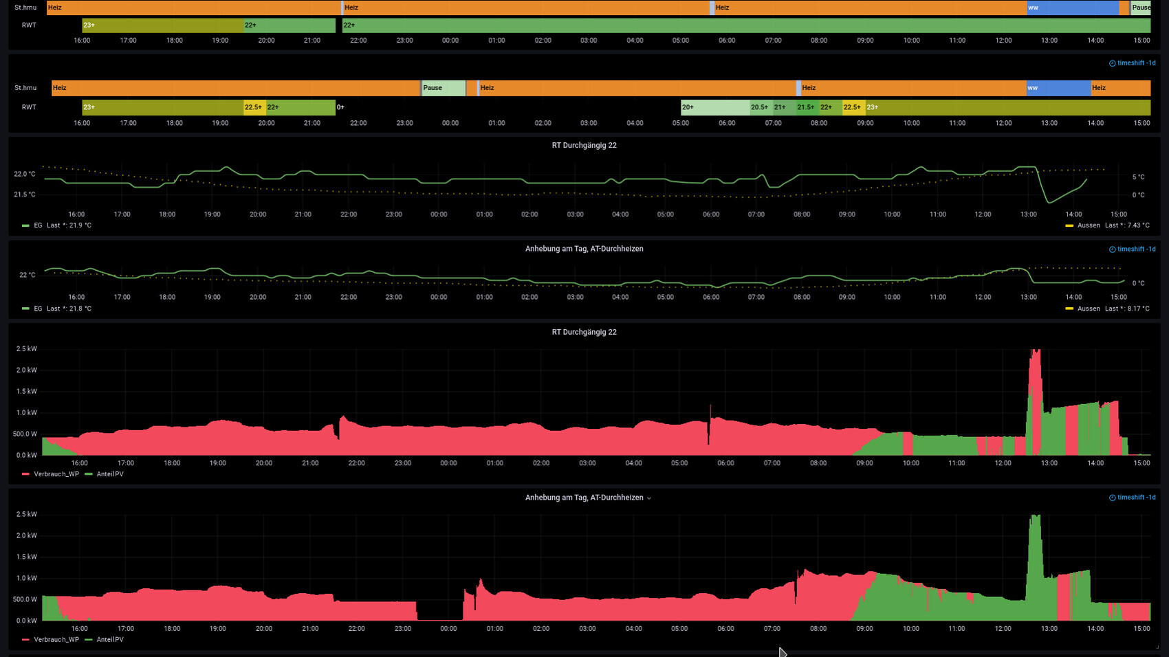
Es gibt ja immer wieder das Thema Taganhebung/Nachtabsenkung oder durchlaufen lassen. Ich habe mal 2 vergleichbare Tage gegenübergestellt. An einem Tag fahre ich Taganhebung und AT-Durchheizen und an einem anderen durchweg 22 Grad. Der Vergleich ist wichtig für Tage wo es nachts schon an die 0 Grad geht. Bei wärmeren Tagen macht die Taganhebung schon mehr Sinn. Aber ich habe mich gefrag, ob man bei 0 Grad in der Nacht lieber konstant durch fährt (bei mir wären das RT 22 Grad) oder über AT-Durchheizen (fest 20 Grad). Ich denke Bilder sagen mehr als Worte, daher hier der Vergleich. Die jeweils obere Grafik ist immer durchheizen, aber sieht man ja:

Energiemonitor-Dashboard mit Heizzeiten, Temperatur- und Verbrauchsdiagrammen
 
M

Martin62

Ich werde wohl auch mal eine Anleitung schreiben bzw. wir, also alle die da mit arbeiten.
Wollt ihr euch das wirklich antun? Das Internet ist voll von Anleitungen. Man muss halt nur das Passende für sich heraussuchen. Für Anfänger kann ich „verdrahtet“ empfehlen. Einfach bei Google eingeben. Da ist das auch mit dem ebusd bei. Ansonsten ist das bei John30 alles gut dokumentiert.
 
H

Hardy1962

Wollt ihr euch das wirklich antun? Das Internet ist voll von Anleitungen. Man muss halt nur das Passende für sich heraussuchen. Für Anfänger kann ich „verdrahtet“ empfehlen. Einfach bei Google eingeben. Da ist das auch mit dem ebusd bei. Ansonsten ist das bei John30 alles gut dokumentiert.
Werde ich mir ansehen.
@Hardy1962 Warum schaltet deine Wärmepumpe denn bei 100% plötzlich ab?
Ist vielleicht einfach die Kompressorhysterese zu niedrig eingestellt?
Die steht auf 7k. Ich habe "noch" die Software mit dem falsch berechneten EI. (Update ist demnächst fällig)
Normal läuft die Anlage unter 7°Außentemp. sauber durch wenn ich den Flüsterbetrieb 24h an habe.
Ab 2° und darunter ( mit Enteisungen ) gebe ich sie Frei und dann kommt es zu starken Ausschlägen (schnell auf 100%, dann wieder STOPP).
Bis ca. 9Uhr hatte ich den Flüsterbetrieb auf max. 70% stehen. ( Siehe Bild) Da die Sonne den ganzen Tag scheinen sollte habe ich, bevor ich wegfuhr den Flüsterbetrieb rausgenommen. Von unterwegs habe ich erst das Warmwasser auf 63°C eingestellt und die WT von 22° auf 24°und vielleicht 1 halbe Stunde später auf 26°C. ( Ich sah auf der App geringen Verbrauch und dachte d geht noch was und stellte nochmals 2° höher) Vielleicht war es gerade eine Enteisung?
Wie ihr seht sind starke Ausschläge vorhanden. um 18Uhr habe ich die Anlage kurz vom Strom genommen um den EI zu resetten.
( Der Vorlauf Soll war mittlerweile über 15°C höher als der Vorlauf Soll des Heizkreises und nicht zu erreichen.)
Danach lief sie wieder eleganter. Ich habe die wage Hoffnung es über den Ebus nach und nach (in Abhängigkeit vom aktuellen EI )
anzuheben damit sie nicht ins Schwingen gerät.
Hardy




Dashboard zur Energieerzeugung und -verbrauch mit Graphen und Netzbezug
 
R

RotorMotor

Uiui, also zuerst mal würde ich dir schon raten die Heizung etwas mehr Heizung sein zu lassen.
Jeden Tag mehrfach manuell dran herumzustellen hört sich nicht gesund an.

Als nächstes solltest du herausfinden woher die Abschaltungen kommen.
An hoher Wunschtemperatur oder stark negativem EI liegt es sicher nicht.
WIe hoch ist denn im Moment der Abschaltung/davor die Differenz von von Vorlauf und Rücklauf?

Und dann ads mit dem vom Strom nehmen.
Machst du da die Sicherung raus?
Das würde ich auch nicht empfehlen!

Stimmt irgenddwas mit deinem Mischer nicht, dass er die Wärme einfach nicht mehr abnimmt?
 
Zuletzt aktualisiert 24.11.2025
Im Forum Vaillant Deutschland GmbH & Co. KG gibt es 52 Themen mit insgesamt 6827 Beiträgen


Ähnliche Themen zu Vaillant Erfahrungen arotherm plus VWL 35, 55, 75
Nr.ErgebnisBeiträge
1Proxon lüftungs-Heizung Strom Verbrauch - Seite 654
2Solar für Warmwasser/Heizung oder besser Photovoltaik für Strom? - Seite 221
3Neubau mit Einliegerwohnung: Photovoltaik - Strom - Heizung 16
4Photovoltaik-Anlage, wie Wärmepumpe nutzen Erfahrungen? - Seite 1164
5Photovoltaik Anlage mit Nachspeicheröfen 12
6Bauprojekt - Lüftungsanlage, Heizung - Eure Erfahrungen? - Seite 253
7Neue Heizung mit Warmwasseraufbereitung?! 20
8Welche Heizung im 200qm Neubau? - Seite 954
9Erfahrungen mit Wärmepumpen und Photovoltaik? - Seite 439
10HPS-System - picea als Strom- und Wärmequelle? - Seite 986
11Optimierung Wärmepumpe LWD 70A mit Photovoltaik 16
12Intelligente Steuerung Photovoltaik Anlage 12
13Photovoltaik-Anlage: Kosten, Einsparpotenzial? - Erfahrungen? - Seite 18240
14Photovoltaik-Anlage in Betrieb nehmen und E-Auto laden. 47
15Photovoltaik für Warmwasser - Seite 426
16Klimaanlage / Durchlauferhitzer als Heizung 11
17Zusammenarbeit von Luft-Wasser-Wärmepumpe, Photovoltaik-Anlage und Speicher 38
18Vorbereitung für Photovoltaik oder Solarthermie bei Luft-Wasser-Wärmepumpe 18
19Ausfallsicherheit der Heizung bei Stromausfall - Möglichkeiten? - Seite 339
20Solar / Photovoltaik wirtschaftlicher Gesichtspunkt - Seite 753

Oben