Vaillant Erfahrungen arotherm plus VWL 35, 55, 75

5,00 Stern(e) 61 Votes
Zuletzt aktualisiert 19.11.2025
Sie befinden sich auf der Seite 554 der Diskussion zum Thema: Vaillant Erfahrungen arotherm plus VWL 35, 55, 75
>> Zum 1. Beitrag <<

M

mayaf2000

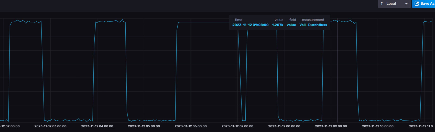
Hm, kann man das irgendwo beeinflussen?

Bei mir sieht es mit dem Durchfluß so aus:

Anhang anzeigen 82828
das sollte die Wunschdurchfluss der Wärmepumpe mit 1200 l/min sein, also eigentlich OK.

Das Engerieintegral berechnet sich aus der Differenz Vorlauf-Soll und Vorlauf-Ist über die Zeit. Die Vorlauf-Ist Temperatur ergibt sich aus der Rücklauftemperatur (gesenkt durch Engergieabnahme) + Spreizung (Leistung, die die Wärmepumpe bringt). Wenn zu wenig Energie von den Heizkörpern abgenommen wird, steigt die Vorlauftemperatur zu schnell an und das Integral sinkt schneller.

Wenn Du z.B. in einem Heizkörper zu viel Durchfluss hast, steigt die Vorlauf-Ist der ganzen Anlage zu schnell. Das Integral sinkt zu schnell.

Ist die Anlage hydraulisch abgeglichen?
 
I

icebear

Kann es sein, dass Deine an der Heizung eingestellte Wunsch-Raumtemperatur recht hoch ist?
Wunsch-Raumtemperatur wird bei mir ja nicht berücksichtigt weil die Raumaufschaltung auf 'Inaktiv' steht.
Da dient die Wunsch-Raumtemperatur ja nur der Absenkung oder Anhebung der gesamten Heizkurve, so hab ich es jedenfalls verstanden.
 
M

mickey2306

Die Heizkurve definiert die Steilheit der Kurve - die WT den Fußpunkt der eingestellten Heizkurve. Wenn Du als WT 22° einstellst, dann beginnt Deine Heizkurve bei 22°. In der Übergangszeit könnte es dann zu warm werden. Das bekannte Diagramm der Heizkurve ist bei 20° definiert. Stellst Du also WT 22° ein, verschiebst Du die Heizkurve parallel nach oben.

Die eingestellt WT ist daher ein Vehikel die richtige Kurve/Temperatur zu finden und hat mit der eigentlichen Raumtemperatur nix zu tun.
 
I

icebear

Die eingestellt WT ist daher ein Vehikel die richtige Kurve/Temperatur zu finden
Heißt also, wenn ich es jetzt richtig verstehe, ich hab die WT auf 20°C eingestellt, die Heizkurve ist auf 0,75 eingestellt, jetzt wird es eigentlich zu warm, dann kann ich ja die Heizkurve um Faktor 1 absenken also auf 0,65. WT lass ich weitehin auf 20°C stehen.
 
M

mickey2306

Ja, wenn die AT niedrig sind, so ab 5° und drunter und Dir ist zu warm, erst einmal auf 0,7 runter und 2 Tage warten. Nicht zu grosse Sprünge machen.
 
Zuletzt aktualisiert 19.11.2025
Im Forum Vaillant Deutschland GmbH & Co. KG gibt es 52 Themen mit insgesamt 6825 Beiträgen


Ähnliche Themen zu Vaillant Erfahrungen arotherm plus VWL 35, 55, 75
Nr.ErgebnisBeiträge
1Wärmepumpe braucht enorm viel Energie und macht Lärm - Seite 1073
2Bodenheizung Luft- Wasser- Wärmepumpe. Haus zu warm wenn Sonne scheint - Seite 14690
3Unterschied Anschaffungskosten Gas- oder Wärmepumpe - Seite 1274
4Wärmepumpe in der Übergangszeit - Seite 534
5Brötje BLW Neo 8 Heizkurve Einstellungen - Seite 55942
6Luft-Wasser-Wärmepumpe aktueller Verbrauch und Daten - Seite 2351439
7Luft-Wasser-Wärmepumpe mit Fußbodenheizung richtig einstellen - Seite 554
8Erfahrungen Sole-Wärmepumpe - Seite 51491
9Vaillant flexotherm exclusiv Wärmepumpe einstellen - Seite 215
10Stromverbrauch Luft-Wasser-Wärmepumpe 20
11Betriebskosten Luft-Wasser-Wärmepumpe, Verbrauch und Abtauen 16
12Wärmepumpe privat kaufen / verkaufen - Seite 17117
13Roth Wärmepumpe Einfamilienhaus Einstellung / Optimierung - Seite 323
14Luft-Wasser-Wärmepumpe Verbrauch bei 30kWh pro Tag 52
15Hydraulischer Abgleich Luftwasser-Wärmepumpe + Effizienz-Umwälzpumpe - Seite 9109
16Tecalor THZ 504 Luft-Wasser-Wärmepumpe keine 2 Monate in Betrieb und dauernd defekt - Seite 550
17NIBE F730 Wärmepumpe Erfahrungen - KFW55 Haus - Seite 14132
18Wärmepumpe Vaillant aroTHERM Split VWL 125/5 AS 400V S2 + VWL 127/5 IS - Seite 421
19Wärmepumpe verträgt sich nicht mit wasserführendem Kamin - Seite 4144
20Wärmepumpe-Planung Reihenendhaus aroTHERM plus 55/6 oder 75/6 - Seite 14141

Oben