Vaillant Erfahrungen arotherm plus VWL 35, 55, 75

5,00 Stern(e) 61 Votes
Zuletzt aktualisiert 23.11.2025
Sie befinden sich auf der Seite 553 der Diskussion zum Thema: Vaillant Erfahrungen arotherm plus VWL 35, 55, 75
>> Zum 1. Beitrag <<

R

RotorMotor

Ideal sieht das zwar nicht aus, aber 11 Takte am Tag schaden dem Gerät recht sicher noch nicht.
Also man kann durchaus optimieren, muss aber nicht.

der Verbrauch von 8kWh ist für die beschriebene Laufzeit sehr hoch.
Bei 11x30 Minuten sind wir bei 5.5h Laufzeit pro Tag.
Das könnte die Arotherm Plus 75 mit 3300kWh bei 600W Leistung erledigen.

Also halt das machen was hier schon häufig geschrieben wurde.
Thermischen Abgleich durchführen, Heizkörper aufdrehen, Heizkurve Runter, IE auf -Maximum und gucken was passiert. ;)

Aber für Heizkörper vielleicht auch schon alles recht gut, da fehlt mir die Erfahrung.
 
M

mayaf2000

Hallo, nachdem ich bis jetzt nur einfach mal mitgelesen habe würde mich interessieren wie ihr die Sachlage meiner Einstellungen bewerten würdet, bzw was ihr verbessern würdet.

Im Moment läuft die Anlage noch mit den Einstellungen die der HB vorgenommen hat, mit der Problematik , das der Einbau ja im Juli war und da kann man ja bekanntlich an den Einstellungen nicht viel machen außer erstmal alles auf ungefähren Standard einstellen.

Gegebenheiten:

Haus BJ 1999
Wohnf. 125qm

Alles Heizkörper mit HMIP evo Thermostaten
Bad Fußbodenheizung (RTL Ventil)


aroTHERM VWL 75/6 A S2
uniTower QW 190/6 E
Puffersp. VPS R 100/1 M
sensoCom. VRC 720/2

in Betrieb seit Juli/2023

Vorneweg damit das abgehakt ist, Warmwasser mach ich einmal am Tag um 15:00Uhr auf 50°C, das reicht locker bis zum nächsten Morgen.

Die Anlage läuft im Moment so, das als Heizzeit von 0-24Uhr eingestellt ist, also ohne Nachtabsenkung.
Raumaufschaltung steht auf 'INAKTIV' , also 'Witterungsgeführt'
Das Raumthermostat im Wohnzimmer (da hängt auch der VRC 720/2) steuert zwei Heizkörper steht auf voll offen.
Die Heizungsthermostate in den anderen Räumen (außer Schlafzimmer und Küche)stehen auf 22°C (Ventile sind dabei bei ca.60% offen)

Im Moment bin ich eigentlich mit den Einstellungen soweit zufrieden. Raumtemperatur liegt in allen Räumen (außer Schlafzimmer) bei ca 21-22°C

Außentemperatur liegt bei uns momentan bei 5°C in der Nacht und 7-8°C am Tag

Die Wärmepumpe läuft etwa 11x am Tag (davon 1xWW) für ca. 25-30min und verbraucht (eigener Stromzähler) ca. 7-8kWh/Tag

Heizkurve steht auf 0,75 Energieintegral auf -60

Ich hab mal versucht das mit dem EI nachzuvollziehen, ist aber ein bisschen mühsam die ganze Zeit vor dem kleinen Display, aber ich mal ein Cycle aufgeschrieben der sich im großen und ganzen so wiederholt.

Wenn die Wärmepumpe startet steht das EI bei -60°min dann läuft die Wärmepumpe und das EI steigt langsam auf ca. -90°min, dann läuft die Wärmepumpe ca. 30min und das EI steht dann auf -39°min.
Vorlauf bei Start der Wärmepumpe: Soll 37,0 Ist: 32,6
Vorlauf bei Ende der Wärmepumpe: Soll 34,5 Ist: 40,0

Die Vorlauf Soll und Ist Temperaturen variieren halt ein bisschen rauf und runter bei jedem Takt.

Ich würde gern die Laufzeit der Wärmepumpe verlängern und die Takte verringern, wenn ich das jetzt richtig verstanden hab dann kann ich das doch erreichen wenn ich das Energieintegral von -60 auf -90°min erhöhe, richtig?

Müsste ich dann sonst noch was anpassen oder reicht das erstmal und dann beobachten was die Wärmepumpe macht?

Angehängt mal zwei Diagramme :

Anhang anzeigen 82819

Tagesverlauf:

Pink und Blau = Vorlauf und Rücklauf (liegen halt fast aufeinander)
Orange = Innentemperatur
Weiß = Außentemperatur
Lila = Stromverbrauch

Anhang anzeigen 82820

Original Vaillant Auswertung von einer Woche
Hallo, nachdem ich bis jetzt nur einfach mal mitgelesen habe würde mich interessieren wie ihr die Sachlage meiner Einstellungen bewerten würdet, bzw was ihr verbessern würdet.

Im Moment läuft die Anlage noch mit den Einstellungen die der HB vorgenommen hat, mit der Problematik , das der Einbau ja im Juli war und da kann man ja bekanntlich an den Einstellungen nicht viel machen außer erstmal alles auf ungefähren Standard einstellen.

Gegebenheiten:

Haus BJ 1999
Wohnf. 125qm

Alles Heizkörper mit HMIP evo Thermostaten
Bad Fußbodenheizung (RTL Ventil)


aroTHERM VWL 75/6 A S2
uniTower QW 190/6 E
Puffersp. VPS R 100/1 M
sensoCom. VRC 720/2

in Betrieb seit Juli/2023

Vorneweg damit das abgehakt ist, Warmwasser mach ich einmal am Tag um 15:00Uhr auf 50°C, das reicht locker bis zum nächsten Morgen.

Die Anlage läuft im Moment so, das als Heizzeit von 0-24Uhr eingestellt ist, also ohne Nachtabsenkung.
Raumaufschaltung steht auf 'INAKTIV' , also 'Witterungsgeführt'
Das Raumthermostat im Wohnzimmer (da hängt auch der VRC 720/2) steuert zwei Heizkörper steht auf voll offen.
Die Heizungsthermostate in den anderen Räumen (außer Schlafzimmer und Küche)stehen auf 22°C (Ventile sind dabei bei ca.60% offen)

Im Moment bin ich eigentlich mit den Einstellungen soweit zufrieden. Raumtemperatur liegt in allen Räumen (außer Schlafzimmer) bei ca 21-22°C

Außentemperatur liegt bei uns momentan bei 5°C in der Nacht und 7-8°C am Tag

Die Wärmepumpe läuft etwa 11x am Tag (davon 1xWW) für ca. 25-30min und verbraucht (eigener Stromzähler) ca. 7-8kWh/Tag

Heizkurve steht auf 0,75 Energieintegral auf -60

Ich hab mal versucht das mit dem EI nachzuvollziehen, ist aber ein bisschen mühsam die ganze Zeit vor dem kleinen Display, aber ich mal ein Cycle aufgeschrieben der sich im großen und ganzen so wiederholt.

Wenn die Wärmepumpe startet steht das EI bei -60°min dann läuft die Wärmepumpe und das EI steigt langsam auf ca. -90°min, dann läuft die Wärmepumpe ca. 30min und das EI steht dann auf -39°min.
Vorlauf bei Start der Wärmepumpe: Soll 37,0 Ist: 32,6
Vorlauf bei Ende der Wärmepumpe: Soll 34,5 Ist: 40,0

Die Vorlauf Soll und Ist Temperaturen variieren halt ein bisschen rauf und runter bei jedem Takt.

Ich würde gern die Laufzeit der Wärmepumpe verlängern und die Takte verringern, wenn ich das jetzt richtig verstanden hab dann kann ich das doch erreichen wenn ich das Energieintegral von -60 auf -90°min erhöhe, richtig?

Müsste ich dann sonst noch was anpassen oder reicht das erstmal und dann beobachten was die Wärmepumpe macht?

Angehängt mal zwei Diagramme :

Anhang anzeigen 82819

Tagesverlauf:

Pink und Blau = Vorlauf und Rücklauf (liegen halt fast aufeinander)
Orange = Innentemperatur
Weiß = Außentemperatur
Lila = Stromverbrauch

Anhang anzeigen 82820

Original Vaillant Auswertung von einer Woche
Prüfe mal den Softwarestand deiner Außeneinheit. Ich habe auch nur Heizkörper bei 95 m2 und 10.000 kWh/Jahr. Ich hatte mit der alten Platine auch diese vielen kurzen Takte. Mit der neuen Platine Software 09.01 läuft das auch bei aktuell noch hohen Temperaturen echt super (siehe Bild).

Meine aroTHERM VWL 75/6 A S2 vielleicht zu groß, aber die neue Software macht das super. Dafür schafft die Anlage auch -13 Grad ohne Heizstab.
Außen-Temperatur HMU (oben) und Umweltvertrag vs Energieverbrauch HMU (unten).
 
M

mayaf2000

Ich denke da bin ich safe.

00 = 09.02
01 = 09.01

Wie hast du denn das EI eingestellt, bzw welche Heizkurve?
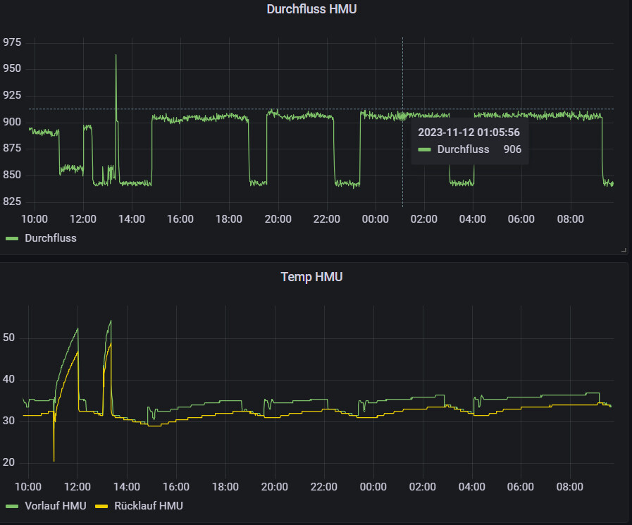
Ich fahre mit dem max. EI -100 und HK 0,65. Vorlauf (AT 3,5 Grad / Vorlauf 36,5 Grad). Der Durchfluss ist leider durch die alte Verrohrung nur bei so 900 l/min. Die Anlage läuft ohne Nachtabsenkung.

Was mir in deinem Diagramm auffällt, dass Du kaum Spreizung hast. Bei mir sind das so 3 Grad
Dashboard mit Durchfluss-HMU (Zeitreihe) und Temperatur-HMU (Vorlauf/Rücklauf)
 
J

Jesse Custer

- quasi ähnliches Haus - 2 Jahre älter, dafür 40 m² und eine Fußbodenheizung mehr
- identische Heizungskonfiguration, ebenfalls aktuelle Softwarestände

Allerdings fahren wir mit doofen Heizkörperthermostaten - den Fippelkram mit Regelei lasse ich, das hat bitteschön die Heizung zu machen. Wir fahren 04:30-21:00 bei 21°, 21:00-04:30 bei 19°, Wasser wird um 13:00 Uhr gemacht. Da fehlt mir bei Dir noch die an der Heizung eingestellte Zieltemperatur (oder hab ich's überlesen?).

Auf der Basis:

- Durchfluss von ca. 1.200 l/h, Kurve von 0,6 - im Erdgeschoss sind die Wohnzimmer-Ventile (2x HK, 1x Fußboden) voll auf (5), das im Esszimmer steht auf 3. Im Hobbyraum ist auch alles offen, nur im oberen Stockwerk wird geregelt.
- Raumtemperatur im Erdgeschoss ebenfalls 21-22° - Bad kommt auch auf 22° (abends voll auf, nach Nutzung wieder auf 3), Hobbyraum 20,7°, Büro 20°

Kann es sein, dass Deine an der Heizung eingestellte Wunsch-Raumtemperatur recht hoch ist?

Ansonsten: unsere Taktung ist ähnlich, unsere Takte sind allerdings ein wenig länger (klar, mehr m²). Allerdings folge ich eh nicht der teilweise anzutreffenden Taktungs-Paranoia - das muss der Kompressor abkönnen, sonst würde ein Kühlschrank nie so lange halten. Da würde ich mich also an Deiner Stelle nicht hinhängen. Wenn es kälter wird, wird das eh besser. Unsere läuft seit heute früh kontiniuerlich. Auch finde ich Deine 7-8 kW/h voll ok - wir sind auf Basis der m² vergleichbar.
 
Zuletzt aktualisiert 23.11.2025
Im Forum Vaillant Deutschland GmbH & Co. KG gibt es 52 Themen mit insgesamt 6826 Beiträgen


Ähnliche Themen zu Vaillant Erfahrungen arotherm plus VWL 35, 55, 75
Nr.ErgebnisBeiträge
1Arotherm Plus / Homeassistant EBUSD - Seite 4178
2Wärmepumpe-Planung Reihenendhaus aroTHERM plus 55/6 oder 75/6 - Seite 14141
3Hydraulikschema f. 2 Fußbodenheizkreis Vaillant Arotherm Tower gesucht 42
4Heizung zu überdimensioniert? - Seite 644
5Wärmepumpe Vaillant aroTHERM Split VWL 125/5 AS 400V S2 + VWL 127/5 IS 21
6Heizung für Hobbyraum - Keller 22
7Stellmotore offen aber kein Durchfluss 13
8Brötje BLW Neo 8 Heizkurve Einstellungen - Seite 125942
9Heizungseinstellungen sowie Raumtemperaturmessung 12
10Was ist mit meiner Heizung los? 10
11Basis Info Heizkörper Tausch Altbau - Seite 214
12Hobbyraum im Keller mit Infrarot oder Elektroheizung erwärmen? - Seite 215
13Altbau mit neuer Gas Heizung umrüsten Kostenpunkt 18
14Heizung Kinderzimmer,schlafzimmer und Bad 14
15Wie funktioniert unsere Heizung in der neuen Mietwohnung? 12
16Tecalor Luft-Wasser-Wärmepumpe - Kein Durchfluss bei Fußbodenheizung - Seite 229
17Luftwärmepumpe - Heizung erhöhen - Seite 211
18Gaspedal und Handbremse der Heizung: Erklärung korrekt? - Seite 660
19Senkung der Vorlauftemperatur bei Fussbodenheizung komplexer als gedacht? - Seite 370
20Vaillant VWL 125/6 A Luft-Wasser Wärmepumpe Erfahrungsaustausch 17

Oben